En el primer post de esta serie veíamos cómo realizar una segmentación de clientes RFM utilizando la funcionalidad de la librería PAL a través del entorno gráfico AFM para generar Flowgraphs.
Customer RFM Segmentation – SAP Hana Native Approach (Part I)
En el segundo post veíamos cómo realizar la misma segmentación, pero empleando la funcionalidad de Hana Machine Learning con la API de Python para interactuar con las funciones de la librería PAL
Customer RFM Segmentation Part II – SAP Hana In database Machine Learning
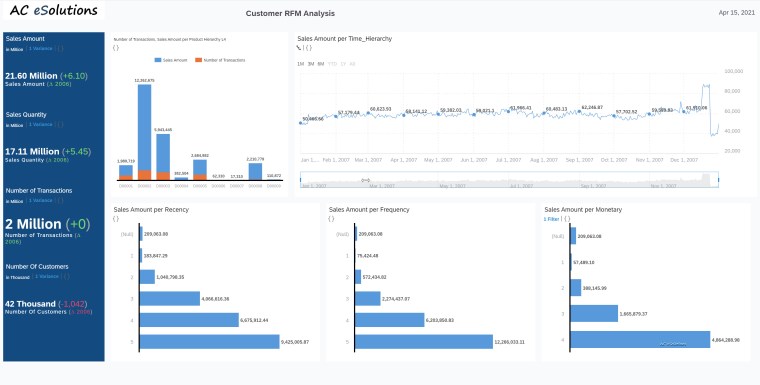
En el post de hoy veremos un ejemplo de cómo explotar la información de ventas junto con la segmentación RFM en SAP Analytics Cloud empleando SAP Hana Cloud.
Como primer paso tenemos una instancia Hana Cloud en SAP BTP (Business Technology Platform) donde hemos cargado los datos transaccionales junto con el RFM en un esquema de Hana.

En segundo lugar, hemos migrado el proyecto con los modelos de una instancia Hana on premise a Hana Cloud. De este modo tenemos nuestro proyecto desplegado con la herramienta de desarrollo BAS (Business Application Studio) en Hana Cloud.



En tercer lugar, hemos creado en SAP Analytics Cloud un modelo sobre una conexión live con Hana Cloud. El modelo toma por defecto todas las propiedades y semántica de la vista.



En cuarto y último lugar, hemos creado un Story en SAC para tener una visualización gráfica de los datos de ventas y de la segmentación de clientes que hemos realizado en la segunda entrada del blog.

Como se suele decir, una imagen vale más que mil palabras, así que os dejo un video con el making of del dashboard en SAC (en tiempo acelerado para que sea cortito..😉).
Espero que os haya gustado esta trilogía de posts explotando las capacidades de Advance Analytics de Hana, Hana Cloud y la potencia de SAC para visualización.
Deja un comentario